Discover our comprehensive and user-friendly management panel, the ideal companion for your game server rented at mTxServ. It assists you throughout the configuration and administration of your server, making your experience easier.

Our tools are designed with particular attention to ergonomics, ensuring easy and intuitive use.

Easy to Use

Benefit from our comprehensive and user-friendly management panel, designed to accompany the rental of your game server at mTxServ. Explore a wide range of exclusive features, specially designed to enhance your experience. We are committed to making server management as simple and enjoyable as possible, so you can fully enjoy it.

Live Console

The live console instantly delivers the logs from your game server, making configuration, administration, and debugging easier.

Share your logs with just one click and take advantage of our analysis and correction engine for common errors.

Quick Configuration

Our management panel offers a multitude of customizable settings, allowing you to configure your server in no time, even if you don't have in-depth knowledge of general options. You can easily customize the settings according to your preferences, without any hassle or technical complications.

Addons, Mods, Modpacks, Plugins

Discover our wide range of addons, mods, modpacks, plugins, maps, and more. You can install them with just one click, directly from our management panel. And if you can't find what you're looking for, you also have the option to install them manually.

Web FTP + IDE

In addition to your traditional FTP access, we provide you with a comprehensive Web FTP with an integrated code editor. This allows you to transfer and edit your files with ease and speed. Whether it's for quick modifications or more advanced customizations, our Web FTP makes file management easy, directly from your browser.

Automatic Backups

Access your backups at any time and restore your server to a previous state with just one click. This feature allows you to avoid data loss by easily restoring previous versions of your game server.

Scheduled Tasks

Schedule the execution of actions on a specific date or periodically according to your needs. For example, you can schedule your server to restart daily at 4 am. Our scheduling feature gives you full control over automated actions, allowing you to manage your server according to your preferences.

Collaborators

Take advantage of our advanced permissions system that facilitates collaboration with your friends in creating and managing your server. You can easily add collaborators with different access rights, allowing you to work together efficiently and securely.

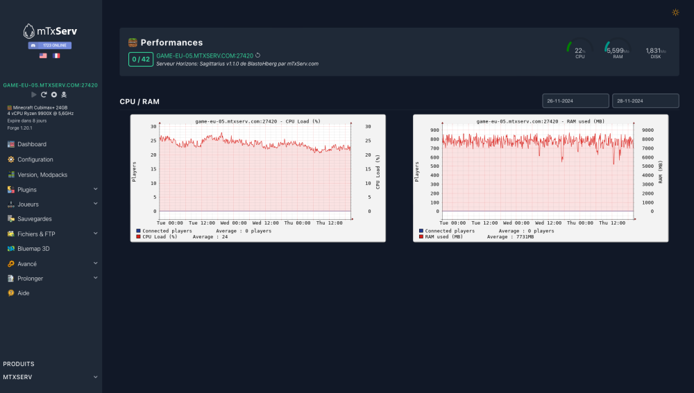
Monitoring

Get a comprehensive overview of your server's performance with our performance history feature. View real-time metrics of CPU, RAM, and the number of connected players, allowing you to monitor and analyze your server's performance. This feature provides you with a detailed overview to make informed decisions and optimize the performance of your game server.

API

Enjoy our API, which allows you to perform all the available actions in our management panel. You can automate tasks, integrate custom features, and interact with your game server programmatically. The API offers complete flexibility, allowing you to manage your server according to your specific needs.